// BIOLOGICAL · INTELLIGENCE · SYSTEM
Every day you make decisions —
training, protocols, diet, recovery —
without knowing what's actually happening inside your body.
Centurion shows you exactly what's happening —
and what to do next.
Most people never see this level of clarity into their own biology.
Which means they keep making decisions that work against their own biology.

You don't have
a system.
You have a vibe and a Whoop strap.
Your body is a system you check run.
So you can see cause & effect.
This is not a health app.
It's a system for understanding and controlling your biology — like never before.
No guessing. No interpretation gap.
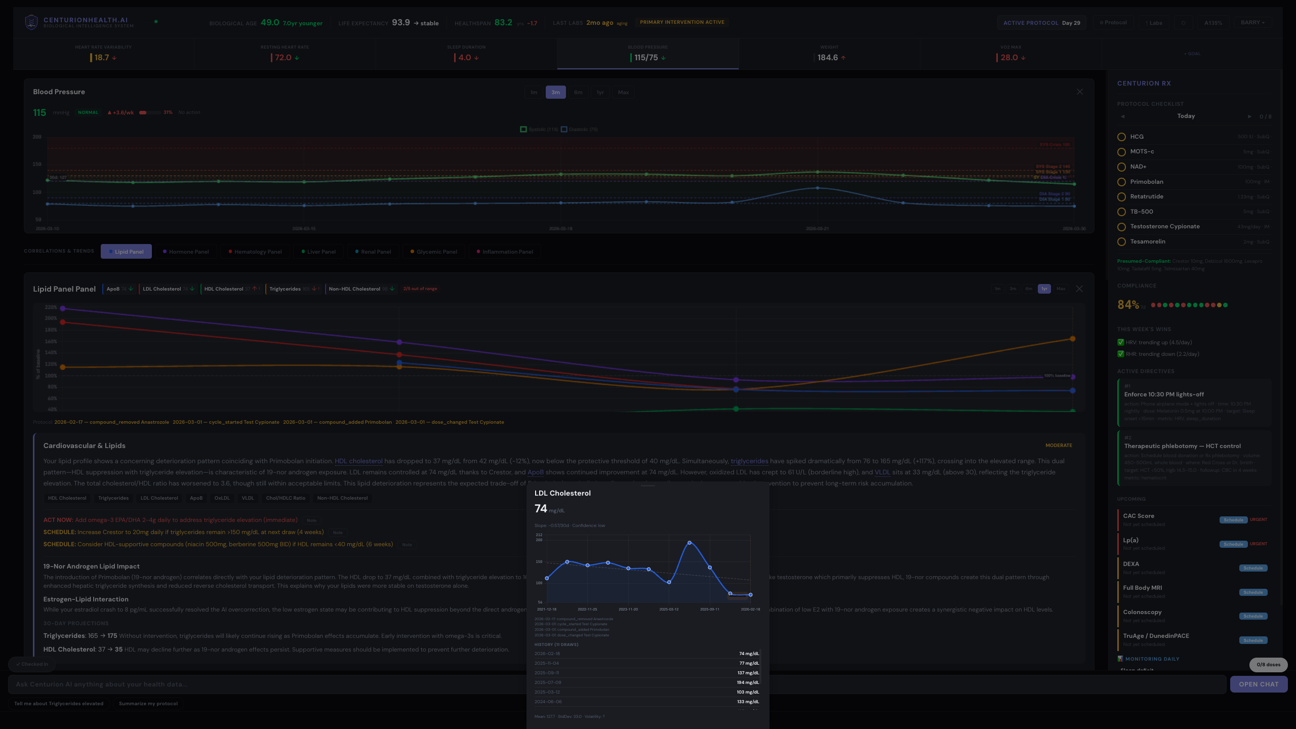
HRV, sleep, blood pressure, VO₂ max, and full lab panels — tracked continuously on a shared timeline.
Centurion pulls results from every major lab provider — Quest, LabCorp, Boston Heart, Empire City Labs, and specialty panels — into one normalized timeline.
Not separate apps. Not isolated snapshots. Not a folder full of PDFs.
A single system of record for your biology.

Centurion ingests directly from the devices and platforms you already use. No new hardware. No manual entry.
+ direct lab uploads · continuous bloodwork ingestion
Every protocol change is tracked against your biomarkers.
Centurion shows you:
You stop guessing. You start being precise.

Centurion doesn't just tell you what's happening.
It generates protocols based on your actual data —
Not templates. Not static plans. Generated specifically for you.
This replaces static protocols that never adapt to your body.
adjusted to your biomarkers, your response patterns, and your goals.
Every protocol is generated, tracked, and adjusted based on real-world response.
Protocols are designed to be reviewed, validated, and approved by clinicians (biohackers and self-taught longevity gurus included — obviously).
Not guesswork. Not generic plans.
Data-driven, individualized, and medically grounded.
Used in performance, longevity, and clinical optimization environments.
This is where intelligence becomes action — instead of another browser tab you forget about.
Check in with a photo. Centurion interprets your physique against your full biological state — and adjusts accordingly.
Every check-in updates the system. Every update changes what you do next.

You are continuously corrected toward your goal.
Every signal. Every system. One feedback loop.
Centurion explains your data in plain language.
It tells you:
And when the trend is heading the wrong way, Centurion prescribes the intervention to correct it.

Every dose. Every directive. Every scan.


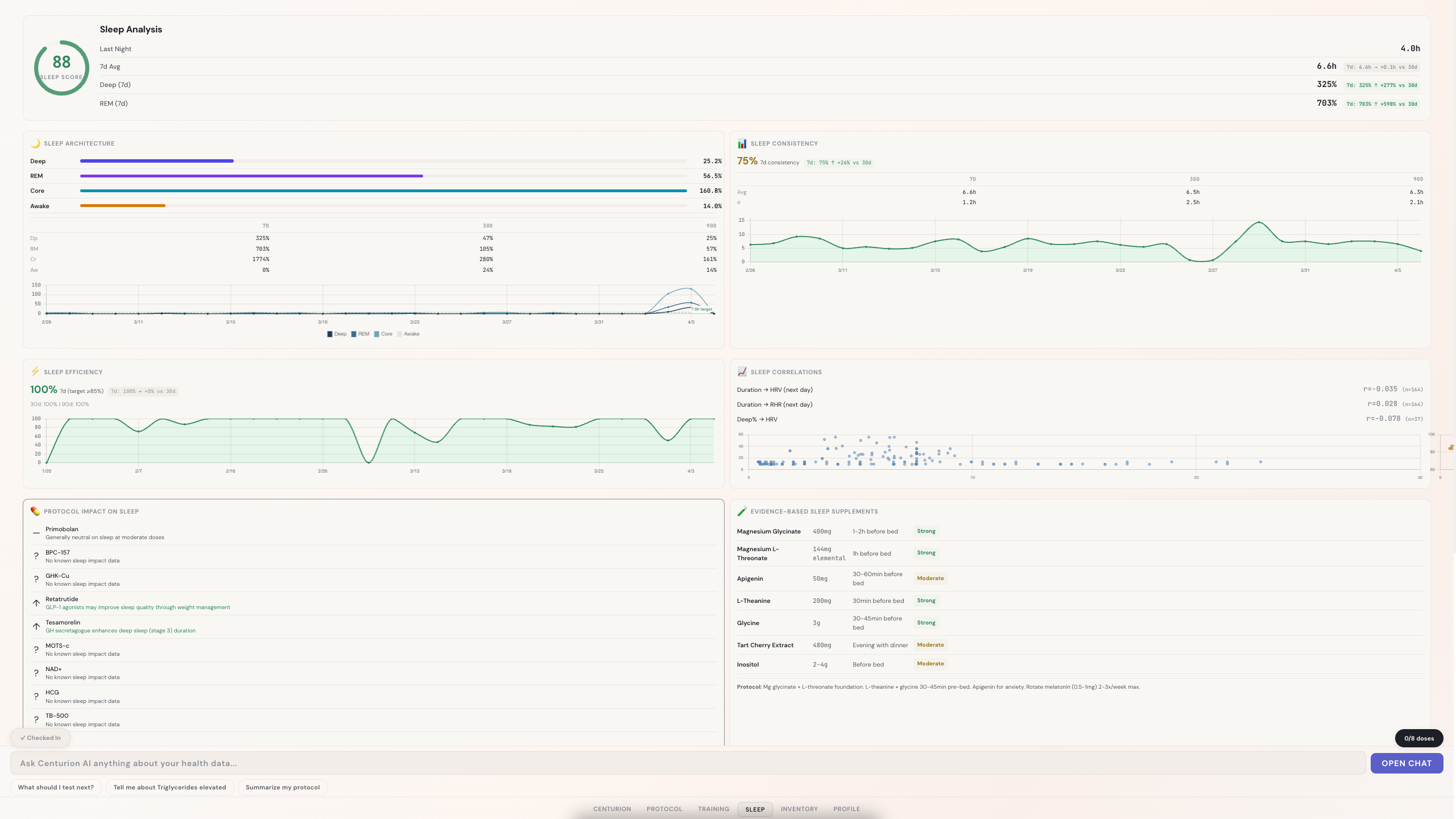
Deep, REM, core, and awake decomposition with HRV correlations.

Active, evaluating, and past-window peptides linked to biomarkers.

Vial-level tracking with concentration math and supply countdowns.

Reference ranges, trends, and clinical notes for every marker.

Slope, confidence, σ — annotated with the protocol events that drove them.

ALT, AST, GGT, albumin overlaid with every protocol event.
Centurion Rx · dual theme
The protocol surface,
always within reach.
Today's checklist. Seven-day compliance. Active directives ranked by clinical urgency. Upcoming scans with urgency badges.
One column. Light or dark. Open while you work.
A Centurion operates with clarity.
Tracks cause and effect.
Knows what is working — and what isn't.
Runs protocols designed against their own data.
Does not make decisions without evidence.
Operates at a level most people never reach.
Does not run their protocols off a podcast clip.
/ Who this is for
This is for people who want to understand and control their biology.
If you're looking for a simple tracker, a passive dashboard, or generic plans — this is not that.
You already measure your time.
Your capital.
Your performance.
Stop making decisions about your body without visibility.
Now take control of
your biology.
Become a Centurion.
Private access · Limited onboarding
Access is limited to a small number of users during private rollout.
Next cohort onboarding begins soon.